Operational Data Analysis in Distribution Grid
Software app: Time Series Control Center
Comprehensive analysis and precise visualization of all real-time and historical metering data and sensor data
In primary and secondary networks, increasing amounts of measurement devices are being deployed to enhance transparency of the grid’s status. This generates vast amounts of real-time and historical network data, which contain valuable insights. The challenge is to analyze this data efficiently – particularly when it is stored across different locations and formats – and transform it into useful insights for system planning and operations.
The Time Series Control Center app was developed to address these challenges. It offers unified analysis and visualization of all operational data, such as substation measurements or data from smart meters. All operational data is linked to specific grid assets and integrated with the network model, allowing this data to be directly used for system planning or real-time operations like state estimation.
What you can use Time Series Control Center for:
With the Time Series Control Center, you can consolidate metering data and sensor data from various sources into a central, consistent database. This way you can perform both smart meter data analysis and e.g. substation data analysis in one single tool.
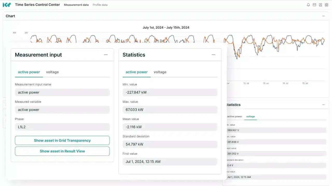
Integration and analysis of various measurement parameters
The app allows the integration of measurement data from different sources and visualizes parameters such as current, voltage, and power for in-depth operational data analysis in your distribution grid. The app supports a wide range of protocols and standard interfaces with established measurement device providers, bringing all metering data and sensor data into a central location, maximizing value and access for a variety of uses.
The Intelligent Grid Platform (IGP) supports multiple integration approaches. You can choose to store your measurement data in an existing backend or use the Time Series Control Center with TimescaleDB technology for storage. The latter allows to avoid duplicate data storage and enhances the efficiency of operational data management.
Trends prediction in your distribution grid through time-series data analysis
The Time Series Control Center allows flexible metering data analysis as well as substation data analysis and visualization over time – whether in real-time or across hours, days, weeks, or even years. You can validate that measurement devices are integrated correctly and that data import is functioning as expected. The analysis of long-term voltage trends or load fluctuations from the metering and sensor data can offer critical insights into when power grid expansion might be necessary.
You can investigate real-time shifts in power flows and voltage levels in the grid and take immediate action when needed. The app’s ability to perform extreme value analysis further aids in identifying potential problem areas early on, allowing for targeted action. Data export options are available to conduct further analysis in other systems and maximize the insights gained.
Thus, the app enables trends prediction in your distribution grid, helping you anticipate changes in network performance and proactively address potential problems.
Grid model integration for better planning and operations
Each measurement device is linked to a specific asset (such as a transformer or line) or a grid connected element such as solar systems or smart meter within the network model. This allows metering and sensor data to be directly utilized for grid planning or operational processes. For example, you can easily switch between historical grid data and simulation results to validate your planning assumptions. Alternatively, you can use real-time grid data directly for state estimation or flexibility management and its subsequent processes, such as device control.
The Time Series Control Center also allows users to manage how operational data from measurement devices is incorporated into different applications, improving the quality and relevance of various types of analyses and calculations.
3 reasons why you will love the Time Series Control Center for operational data analysis
More accurate system planning
The app makes metering and sensor data from your distribution grid available for comprehensive analysis and system planning. This allows you to compare real-time and historical network data with simulation results, ensuring your planning processes are more reliable.
Improved process workflows
All measurement data is visualized in a standardized format, ensuring consistent and easily understandable visualizations. The automated integration with the network model ensures that the data is ready for downstream processes without additional effort.
Cost savings through
reduced redundancy
The Time Series Control Center helps reduce costs by eliminating the need for a separate measurement data backend such as MDM, EDM or EMS. It integrates all operational data from measurement devices in one central location, removing the necessity for multiple proprietary systems.
Explore further
Case study: The Strategies of Readying Helsinki’s Power Grid for 2030 with envelio
Case study: Introducing a POI self-checker for end customers at E.DIS
White Paper: Scaling the Distribution
Interconnection Process
Book your free demo of the Intelligent Grid Platform
Experience how leading utilities accelerate grid planning, connection, and operations.
Discover the full capabilities of envelio’s Intelligent Grid Platform in a personalized demo. Learn how our software streamlines interconnection processes, improves data quality, and drives automation across your grid operations. See how we can help you build a smarter, more resilient energy future.
